Khi tìm hiểu về thông số kỹ thuật xe, nhiều người thường chú ý đến công suất động cơ, tải trọng hay kích thước tổng thể, nhưng lại vô tình bỏ qua một chỉ số quan trọng: khoảng cách 2 bánh xe ô tô tải. Đây không chỉ là một con số khô khan trên giấy tờ, mà là yếu tố ảnh hưởng trực tiếp đến độ ổn định, khả năng vận hành và an toàn của chiếc xe, đặc biệt là với các dòng xe tải có trọng tâm cao và thường xuyên di chuyển trên những cung đường phức tạp. Hiểu rõ về thông số này giúp tài xế vận hành xe an toàn hơn và chủ xe đưa ra lựa chọn phương tiện phù hợp nhất.
Sơ lược các nội dung chính về khoảng cách bánh xe tải
Tổng quan nội dung
- 1 Sơ lược các nội dung chính về khoảng cách bánh xe tải
- 2 Định nghĩa chính xác: Khoảng cách 2 bánh xe ô tô tải là gì?
- 3 Tại sao thông số này lại cực kỳ quan trọng?
- 4 Tiêu chuẩn khoảng cách bánh xe cho các dòng xe tải phổ biến
- 5 Quy định pháp luật Việt Nam về giới hạn chiều rộng xe tải
- 6 Lời khuyên cho tài xế và chủ xe

Có thể bạn quan tâm: Khung Biển Số Xe Ô Tô Hà Nội: Quy Định Và Địa Chỉ Uy Tín
- Định nghĩa chính xác: Bài viết sẽ làm rõ thuật ngữ kỹ thuật chính xác của “khoảng cách 2 bánh xe ô tô tải”, được gọi là chiều rộng cơ sở (Track Width), và phân biệt nó với chiều dài cơ sở (Wheelbase) để tránh nhầm lẫn.
- Tầm quan trọng chiến lược: Phân tích sâu về vai trò của chiều rộng cơ sở đối với sự ổn định chống lật, khả năng xử lý khi vào cua và sự an toàn tổng thể của xe tải.
- Tiêu chuẩn và quy định: Cung cấp thông số tham khảo cho các dòng xe tải phổ biến tại Việt Nam (nhẹ, trung, nặng) và các quy định pháp luật liên quan đến giới hạn chiều rộng của phương tiện.
- Các yếu tố ảnh hưởng: Giải thích các yếu tố thiết kế như hệ thống treo, tải trọng trục và mục đích sử dụng ảnh hưởng đến việc xác định thông số quan trọng này như thế nào.
Định nghĩa chính xác: Khoảng cách 2 bánh xe ô tô tải là gì?

Có thể bạn quan tâm: Có Nên Lắp Khung Bọc Biển Số Xe Ô Tô? Hướng Dẫn Chọn Mua
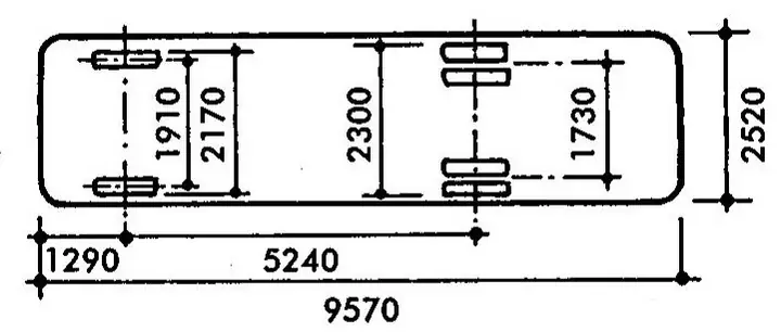
Trong ngành kỹ thuật ô tô, thuật ngữ mà người dùng thường gọi là khoảng cách 2 bánh xe ô tô tải thực chất có tên gọi chính xác là Chiều rộng cơ sở (tiếng Anh: Track Width hoặc Wheel Track). Đây là một trong những thông số kích thước cơ bản và quan trọng nhất của khung gầm xe.
Chiều rộng cơ sở (Track Width)
Chiều rộng cơ sở là khoảng cách được đo từ tâm của mặt lốp bên trái đến tâm của mặt lốp bên phải trên cùng một trục xe. Thông số này được đo theo phương ngang, vuông góc với trục dọc của xe.
Ví dụ, khi bạn nhìn trực diện vào một chiếc xe tải, khoảng cách giữa hai bánh trước được gọi là chiều rộng cơ sở trục trước, và khoảng cách giữa hai bánh sau là chiều rộng cơ sở trục sau. Trong nhiều trường hợp, hai thông số này có thể không bằng nhau tùy thuộc vào thiết kế của nhà sản xuất để tối ưu hóa khả năng vận hành. Đối với các trục sau có bánh đôi (bánh kép), chiều rộng cơ sở được tính từ tâm của cụm bánh đôi bên này đến tâm của cụm bánh đôi bên kia.
Việc hiểu đúng định nghĩa này rất quan trọng, vì nó giúp chúng ta không nhầm lẫn với các thông số kích thước khác của xe.
Phân biệt với Chiều dài cơ sở (Wheelbase)
Nhiều người, kể cả những người đã có kinh nghiệm, đôi khi vẫn nhầm lẫn giữa Chiều rộng cơ sở (Track Width) và Chiều dài cơ sở (Wheelbase). Đây là hai thông số hoàn toàn khác nhau và có vai trò riêng biệt trong việc định hình đặc tính vận hành của xe.
- Chiều rộng cơ sở (Track Width): Là khoảng cách giữa hai bánh xe trên cùng một trục (đo theo chiều ngang). Nó quyết định sự ổn định của xe theo phương ngang, chống lại lực ly tâm khi vào cua và giảm nguy cơ lật xe.
- Chiều dài cơ sở (Wheelbase): Là khoảng cách giữa tâm của trục bánh trước và tâm của trục bánh sau (đo theo chiều dọc). Thông số này ảnh hưởng đến sự ổn định của xe khi phanh hoặc tăng tốc, không gian khoang hàng và bán kính vòng quay.
Một cách dễ hình dung: Chiều rộng cơ sở giống như khoảng cách giữa hai chân của bạn khi đứng, còn chiều dài cơ sở giống như độ dài bước chân của bạn. Đứng hai chân càng rộng (chiều rộng cơ sở lớn), bạn càng vững chãi.
Cách đo chính xác thông số này
Việc đo lường chiều rộng cơ sở cần sự chính xác để phản ánh đúng thông số kỹ thuật. Cách đo chuẩn được thực hiện như sau:
- Đảm bảo xe đỗ trên một mặt phẳng tuyệt đối.
- Xác định điểm chính giữa của mặt lốp (phần tiếp xúc với mặt đường) của bánh xe bên trái.
- Xác định điểm chính giữa của mặt lốp của bánh xe bên phải trên cùng một trục.
- Dùng thước đo khoảng cách giữa hai điểm này. Kết quả thu được chính là chiều rộng cơ sở của trục đó.
Thông số này thường được nhà sản xuất công bố rõ ràng trong tài liệu kỹ thuật của xe. Người dùng không cần tự đo lường trừ khi có nhu cầu kiểm tra hoặc thực hiện các sửa đổi liên quan đến hệ thống treo và bánh xe.
Tại sao thông số này lại cực kỳ quan trọng?

Có thể bạn quan tâm: Tra Cứu Khung Giá Trị Xe Ô Tô Của Ubnd Hải Phòng Ở Đâu?
Khoảng cách 2 bánh xe ô tô tải không chỉ là một con số. Nó là nền tảng cho sự an toàn và hiệu quả vận hành, đặc biệt với một phương tiện có khối lượng lớn và trọng tâm cao như xe tải.
Ảnh hưởng trực tiếp đến độ ổn định và cân bằng xe
Đây là vai trò quan trọng nhất của chiều rộng cơ sở. Một chiếc xe tải có chiều rộng cơ sở lớn hơn sẽ có độ ổn định cao hơn đáng kể. Hãy tưởng tượng trọng tâm của xe như một điểm nằm ở giữa. Khi xe vào cua, lực ly tâm sẽ có xu hướng đẩy xe ra ngoài, tạo ra một mô-men lật quanh bánh xe phía ngoài.
Với chiều rộng cơ sở lớn, “cánh tay đòn” của trọng lực chống lại mô-men lật này sẽ dài hơn, giúp xe ổn định hơn và giảm thiểu nguy cơ lật ngang. Đây là lý do tại sao các dòng xe đua hay xe hiệu suất cao thường có thiết kế thân rộng và vệt bánh xe lớn. Đối với xe tải, yếu tố này càng quan trọng hơn vì chúng thường chở hàng nặng, khiến trọng tâm xe bị nâng cao, làm tăng nguy cơ lật.
Theo một nghiên cứu của Cục Quản lý An toàn Giao thông Đường cao tốc Quốc gia Hoa Kỳ (NHTSA), tỷ lệ giữa chiều rộng cơ sở và chiều cao trọng tâm là một trong những chỉ số dự báo nguy cơ lật xe chính xác nhất.
Tác động đến khả năng xử lý và vào cua (Handling)
Chiều rộng cơ sở ảnh hưởng đến cách chiếc xe phản ứng khi tài xế đánh lái. Một chiều rộng cơ sở lớn hơn thường đi kèm với khả năng bám đường tốt hơn khi vào cua. Nó cho phép lốp xe hoạt động hiệu quả hơn, phân bổ lực đều hơn và mang lại cảm giác lái chắc chắn, tự tin hơn cho tài xế.
Ngược lại, một chiếc xe có chiều rộng cơ sở quá hẹp so với chiều cao sẽ có cảm giác chòng chành, bồng bềnh, đặc biệt là khi vào cua ở tốc độ cao hoặc khi di chuyển trên đường có gió tạt ngang mạnh.
Liên quan đến bán kính vòng quay tối thiểu
Mặc dù chiều dài cơ sở là yếu tố chính quyết định bán kính vòng quay, chiều rộng cơ sở cũng có tác động nhất định. Một chiều rộng cơ sở lớn hơn có thể làm tăng nhẹ bán kính vòng quay, khiến việc xoay xở trong không gian hẹp như kho bãi, bến cảng trở nên khó khăn hơn một chút.
Vì vậy, các nhà sản xuất phải tính toán một sự cân bằng tinh tế giữa việc tối đa hóa độ ổn định (cần chiều rộng lớn) và đảm bảo tính linh hoạt (cần bán kính quay vòng nhỏ). Đây là một bài toán tối ưu hóa phức tạp trong thiết kế khung gầm.
Quyết định khả năng di chuyển trên các địa hình khác nhau
Chiều rộng cơ sở cũng quyết định khả năng tương thích của xe với các loại đường sá. Ví dụ, xe tải hoạt động trong các khu vực nông thôn với những con đường đất nhỏ hẹp có thể yêu cầu chiều rộng cơ sở nhỏ hơn để di chuyển linh hoạt. Trong khi đó, xe tải chạy đường dài trên cao tốc sẽ được hưởng lợi từ chiều rộng cơ sở lớn để tăng cường sự ổn định ở tốc độ cao.
Tiêu chuẩn khoảng cách bánh xe cho các dòng xe tải phổ biến
Khoảng cách vệt bánh xe sẽ khác nhau tùy thuộc vào phân khúc và mục đích sử dụng của xe. Dưới đây là các thông số tham khảo cho một số dòng xe tải phổ biến tại thị trường Việt Nam.
Xe tải nhẹ (dưới 3.5 tấn)
Các dòng xe này thường được sử dụng để vận chuyển hàng hóa trong nội đô, yêu cầu sự linh hoạt cao.
* Ví dụ: Hyundai Porter H150, Kia K200/K250, Isuzu Q-Series.
* Khoảng cách cơ sở tham khảo:
* Trục trước: Khoảng 1.450 mm – 1.550 mm
* Trục sau: Khoảng 1.300 mm – 1.450 mm (thường hẹp hơn trục trước một chút để tối ưu bán kính quay vòng).
* Đặc điểm: Thiết kế này giúp xe dễ dàng luồn lách trong các con phố nhỏ, ngõ hẹp và có bán kính quay vòng tối ưu.
Xe tải trung (từ 3.5 – 7 tấn)
Đây là phân khúc đa dụng, vừa có thể chạy trong thành phố, vừa có thể đi các tuyến đường liên tỉnh.
* Ví dụ: Hino 300 Series, Isuzu N-Series, Hyundai Mighty.
* Khoảng cách cơ sở tham khảo:
* Trục trước: Khoảng 1.600 mm – 1.750 mm
* Trục sau: Khoảng 1.500 mm – 1.680 mm
* Đặc điểm: Chiều rộng cơ sở lớn hơn đáng kể so với xe tải nhẹ, mang lại sự ổn định cần thiết khi di chuyển ở tốc độ cao hơn và chở tải nặng hơn.
Xe tải nặng và xe đầu kéo
Các phương tiện này được thiết kế để vận hành trên các tuyến đường quốc lộ, cao tốc, chuyên chở hàng hóa siêu trường, siêu trọng. Sự ổn định là yếu tố được đặt lên hàng đầu.
* Ví dụ: Howo, Chenglong, Daewoo Prima, Hino 700 Series.
* Khoảng cách cơ sở tham khảo:
* Trục trước: Khoảng 1.900 mm – 2.100 mm
* Trục sau (cụm trục kép/ba): Khoảng 1.800 mm – 1.900 mm (đo giữa tâm các cụm bánh đôi).
* Đặc điểm: Chiều rộng cơ sở rất lớn, kết hợp với hệ thống bánh đôi ở trục sau, tạo ra một bệ đỡ cực kỳ vững chắc, đảm bảo an toàn tối đa khi kéo theo hàng chục tấn hàng hóa.
Quy định pháp luật Việt Nam về giới hạn chiều rộng xe tải
Việc thiết kế khoảng cách 2 bánh xe ô tô tải không chỉ tuân theo các nguyên tắc kỹ thuật mà còn phải tuân thủ nghiêm ngặt các quy định của pháp luật về giới hạn kích thước phương tiện giao thông đường bộ.
Giới hạn chiều rộng tối đa cho phép
Theo Quy chuẩn kỹ thuật quốc gia về báo hiệu đường bộ QCVN 41:2019/BGTVT và các thông tư liên quan của Bộ Giao thông Vận tải, chiều rộng tối đa của phương tiện (bao gồm cả hàng hóa xếp trên xe) khi lưu thông trên đường bộ công cộng tại Việt Nam không được vượt quá 2,5 mét.
Đối với một số loại xe chuyên dùng hoặc hàng hóa đặc biệt không thể tháo rời, có thể được cấp phép lưu hành đặc biệt nhưng phải tuân thủ các điều kiện nghiêm ngặt về thời gian, tuyến đường và phải có xe hỗ trợ dẫn đường.
Giới hạn 2,5 mét này bao gồm toàn bộ chiều rộng của xe, tính cả gương chiếu hậu và các bộ phận nhô ra ngoài. Vì vậy, chiều rộng cơ sở của xe phải được thiết kế nhỏ hơn đáng kể so với con số này để chừa không gian cho thân xe, thùng xe và các bộ phận khác.
Ý nghĩa của quy định đối với an toàn giao thông
Quy định về giới hạn chiều rộng có ý nghĩa vô cùng quan trọng:
* Đảm bảo phù hợp với hạ tầng: Chiều rộng làn đường tiêu chuẩn tại Việt Nam thường từ 3,5 mét đến 3,75 mét. Giới hạn 2,5 mét cho xe đảm bảo có đủ khoảng trống an toàn khi hai xe đi ngược chiều hoặc vượt nhau.
* An toàn khi qua cầu, hầm: Các công trình cầu, hầm chui được xây dựng dựa trên tiêu chuẩn tải trọng và kích thước này.
* Tiêu chuẩn hóa sản xuất: Buộc các nhà sản xuất ô tô trong và ngoài nước phải tuân thủ một tiêu chuẩn chung khi đưa sản phẩm vào thị trường Việt Nam.
Lời khuyên cho tài xế và chủ xe
Hiểu rõ về khoảng cách vệt bánh xe giúp bạn sử dụng và bảo dưỡng phương tiện của mình một cách an toàn và hiệu quả hơn.
Tại sao không nên tự ý thay đổi chiều rộng cơ sở?
Một số người có xu hướng “độ” xe bằng cách sử dụng các miếng đệm bánh xe (wheel spacers) hoặc lắp các loại mâm (la-zăng) có độ nhô ra (offset) khác với tiêu chuẩn của nhà sản xuất để làm tăng chiều rộng cơ sở, giúp xe trông “ngầu” hơn. Tuy nhiên, hành động này cực kỳ nguy hiểm.
Việc thay đổi chiều rộng cơ sở một cách tùy tiện sẽ làm thay đổi toàn bộ hệ thống hình học của hệ thống treo và hệ thống lái mà các kỹ sư đã tính toán. Nó có thể gây ra các hậu quả nghiêm trọng như:
* Tăng áp lực quá mức lên vòng bi bánh xe, trục láp, gây hỏng hóc sớm.
* Thay đổi bán kính quay vòng, làm cho việc điều khiển xe trở nên khó lường.
* Gây mòn lốp không đều, giảm tuổi thọ lốp.
* Quan trọng nhất, nó có thể ảnh hưởng tiêu cực đến sự ổn định của xe theo cách mà bạn không thể lường trước, tiềm ẩn nguy cơ tai nạn.
Lưu ý khi chọn lốp và mâm xe
Khi cần thay thế lốp hoặc mâm xe, hãy luôn ưu tiên lựa chọn các sản phẩm có thông số kỹ thuật đúng như nhà sản xuất khuyến nghị. Các thông số như ET (offset) của mâm xe có ảnh hưởng trực tiếp đến vị trí của bánh xe và do đó là chiều rộng cơ sở. Lắp đặt sai thông số có thể gây ra các vấn đề tương tự như việc tự ý “độ” xe. Để đảm bảo an toàn tuyệt đối, việc tuân thủ các tiêu chuẩn và bảo dưỡng xe tại các trung tâm uy tín là vô cùng quan trọng. Bạn có thể tham khảo thêm các giải pháp an toàn khác tại thienminh-autosafety.com.
Tóm lại, khoảng cách 2 bánh xe ô tô tải, hay chiều rộng cơ sở, là một thông số kỹ thuật nền tảng, có ảnh hưởng sâu sắc đến sự an toàn và hiệu suất của xe. Nó không phải là một con số để thay đổi tùy tiện mà là kết quả của quá trình nghiên cứu và tính toán kỹ lưỡng của các kỹ sư. Việc hiểu và tôn trọng thông số này là một phần trách nhiệm của mỗi tài xế và chủ xe, góp phần xây dựng một môi trường giao thông an toàn hơn cho tất cả mọi người.
Cập Nhật Lúc Tháng mười một 5, 2025 by Huỳnh Thanh Vi
